Schedule demo
 
 

SAP Business One Monitor

SAP Business One is a widely-used, cost effective business management software employed by numerous organizations to facilitate hassle-free operation of critical business functions. Due to its criticality, unexpected downtimes of the software can impact your business greatly. Therefore, employing a real-time, comprehensive SAP Business One monitoring tool is pivotal for your business continuity.

Get an overview of your Business One ERP server

With Applications Manager's SAP Monitoring, become aware of health, availability, and system information of your SAP Business One ERP server at a single glance. Keep an eye on critical metrics like memory usage and CPU usage to understand how the overall performance of your ERP server is. Information such as DB Queues, DBQ messages are also available at your disposal.

Keep an eye on System Landscape Directories

The System Landscape Directory (SLD) acts as a central information repository for your system landscape. With Applications Manager's SAP Business One ERP monitoring software, track and manage SLDs in the system. Get details about their name, type, and adapter used. Get notified instantly when there is a connectivity failure before it affects any systems registered with the SLD.

Get deep insights about Scenarios and Bizstores

One of the main advantages of SAP Business One ERP is that it facilitates scenario creation. A scenario characterizes an internal service request and how it is processed in the workflow. Each scenario may have multiple internal processing steps involved to handle a request. These steps in turn may aid numerous critical business functions. Any problem that occurs within the internal processing steps may impact the business and the end users.

Applications Manager's SAP Business One monitor allows you to track critical process step metrics such as Stopped steps due to errors, Manually stopped steps, and Stopped steps due to recovery. This can help admins manage and administer problems instantly.

The BizStore is a persistency layer in which all relevant documents related to the integration framework and the created scenarios are stored.Applications Manager monitors various Bizstore related metrics such as the number of BizStore datasets, groups and documents available. Get to know the Doc Cache Hit Rate and analyze the same to improve speed and performance.

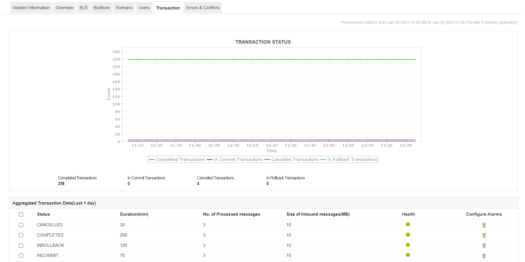
Track users and transactions in the system

With Applications Manager's SAP Business One monitoring tool, be informed about the users in the system. Become aware of their roles and status. Configure alarms for the Days to Expire metric and get alerts on the go whenever a user role is about to expire and prevent users from being disabled/ locked out.

Applications Manager's SAP Business One monitoring software allows you to track and monitor all the transactions in the system. If you find an increase in the number of cancelled transactions, you may need to analyze the underlying cause to prevent it from interfering with the functioning of integration services.

Identify Errors and Conflicts

With Applications Manager's SAP Business One monitor, you can track the number of errors and conflicts in the ERP. Become aware of the type of errors and conflicts and resolve the same to prevent unexpected operation failures.

Start monitoring SAP Business One now!

With Applications Manager, you can gain deep visibility into internal performance indicators of SAP Business One ERP server. Quickly get started now with a full-fledged, 30-day free trial.

Common queries on SAP Business One Monitor

Are there any prerequisites for adding a SAP Business One monitor?

+

Do I need to purchase SAP Business One monitor separately?

+

Loved by customers all over the world

"Standout Tool With Extensive Monitoring Capabilities"

It allows us to track crucial metrics such as response times, resource utilization, error rates, and transaction performance. The real-time monitoring alerts promptly notify us of any issues or anomalies, enabling us to take immediate action.

Reviewer Role: Research and Development

carlos-rivero

"I like Applications Manager because it helps us to detect issues present in our servers and SQL databases."

Carlos Rivero

Tech Support Manager, Lexmark

Trusted by over 6000+ businesses globally