Hadoop monitoring
Distributed storage and distributed processing of large data sets have always been a challenge for IT admins. This increasing need to store and process large data sets efficiently led to the development of the Hadoop framework. With its massive storage capacity and enormous processing power, Hadoop allows users to manage ever increasing data sets and perform tasks easily. However, it is important to ensure the smooth functioning of the Hadoop framework.
With Applications Manager's Hadoop monitoring, it's easy to get operational insight about your distributed storage environment, connect to Hadoop clusters via REST API or JMX, maintain optimal health of distributed Hadoop clusters, and ensure that your clusters are available and processing tasks quickly and accurately.
Monitor your Hadoop system with ease
Track the overall health of Hadoop clusters
Applications Manager's Hadoop monitoring tool enables you to:
- Monitor the availability and health of your Hadoop system.
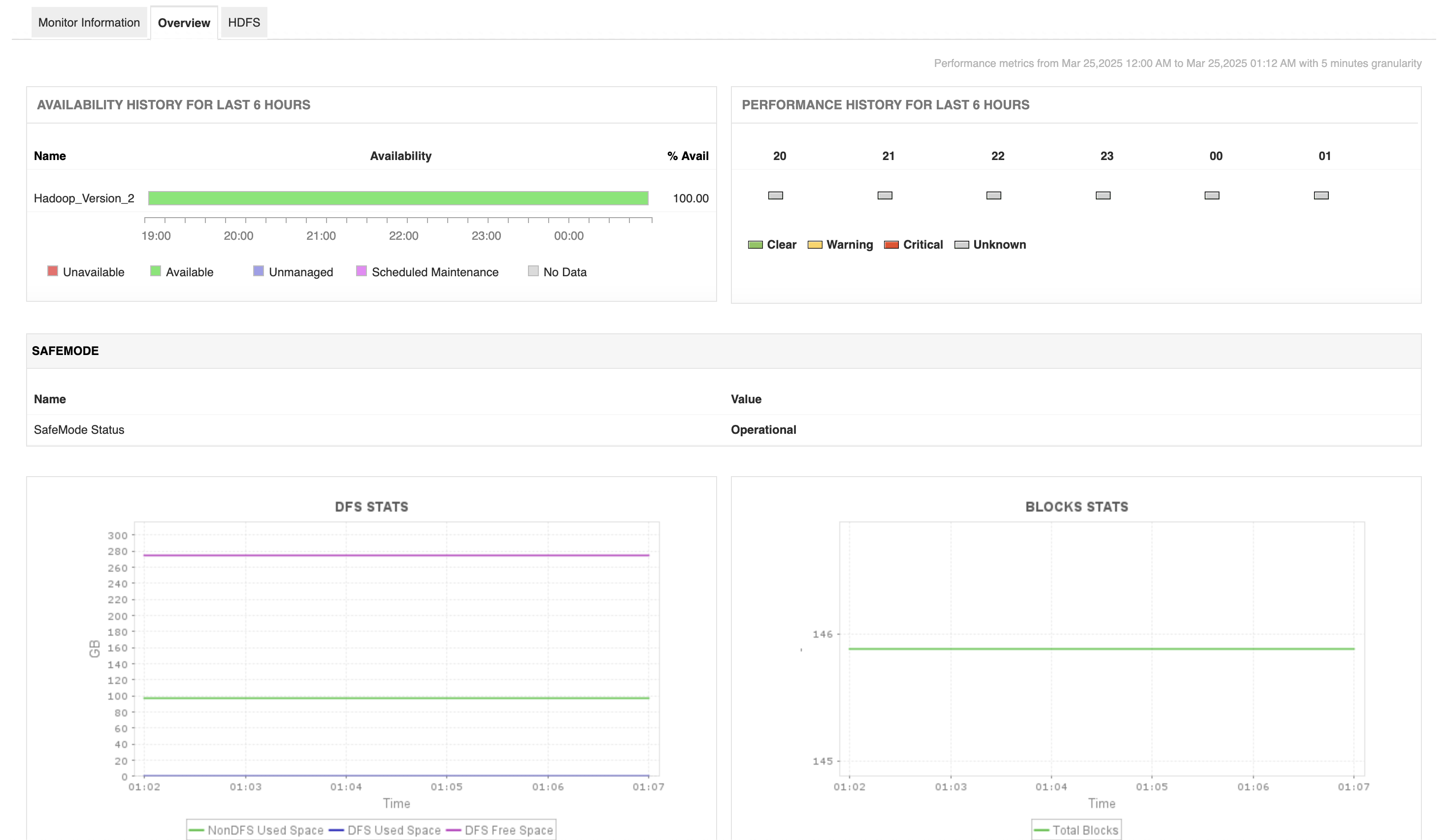
- Understand and monitor HDFS (Hadoop distributed file system) stats - DFS capacity, used space, free space, and non-DFS used space.
- Track file and directory growth and prevent any possible problems due to abnormal growth in the number of files.
- Track the status of blocks (missing, corrupt etc.) to ensure data is being stored optimally across the Hadoop DFS.
Monitor the Hadoop Distributed File System (HDFS)
Our Hadoop monitoring dashboard has a wide range of functionalities to make performance tracking thorough and easy to comprehend. Some of the key highlights with Applications Manager's HDFS monitoring include:
- Understand the capacity and usage trends of HDFS by tracking the status of NameNode JVM and OS.
- Receive notifications when the thresholds are breached.
- Monitor the status of individual DataNodes and get instant notifications when they go down.
- Track the HDFS memory, and be notified in case of memory shortage.
Understand the performance of TaskTrackers or NodeManagers
With Applications Manager's Hadoop Cluster Monitoring solution, you can:
- Track the status (alive, dead, graylisted, etc.) of TaskTrackers and slots in Hadoop version 1.x from the Hadoop MapReduce.
- View the queue status to determine whether tasks are running perfectly or the queue is stuck.
- For version 2.x, track the performance of the NodeManager from the Hadoop Yarn.
- Learn the node counts in different states such as active, decommissioned, unhealthy, and lost.
Track your jobs and applications easily
Hadoop monitoring tools like ManageEngine Applications Manager ensures that you are constantly aware of the number of jobs or applications running at any given time. It also allows you to sort all the jobs or applications by their states for easy performance analysis. Monitor Hadoop to receive notifications on the number of jobs or applications that have failed, so you can take any necessary corrective actions when required.
Hadoop monitoring dashboard and reporting simplified
Keep powerful information at your fingertips. With Applications Manager's Hadoop performance monitoring software, visualize your Hadoop cluster's resource usage and performance with prebuilt reports and dashboards that show real-time and historical data.
Track user profiles to enhance user productivity
In virtual environments, tracking user profiles is critical to ensure users get a consistent experience every time they log in. Avoid problems like profile bloat (creation of multiple users which adds to more storage) and slow logon speed by monitoring the profile loading, script execution and system processing timings.
Start monitoring your Hadoop cluster with Applications Manager!
Applications Manager is a Hadoop monitoring software with tons of functionalities for keeping track of critical HDFS resources within a single Hadoop dashboard. To explore all the features on your own, download a 30-day FREE trial now!
FAQs on Hadoop monitoring:
What is Hadoop monitoring?
+
Hadoop monitoring is performed to understand the operational performance of the framework and components within it. Monitoring Apache Hadoop can help extend visibility into critical components such as HDFS (Hadoop Distributed File System), blocks, system load, data nodes, NodeManager, jobs, files and directories. It also gives a clear understanding of how efficiently space is being occupied within your Hadoop framework and predict data growth trends for planning and reallocating resources to eliminate potential episodes of downtime.
What is the best way to monitor Hadoop performance?
+
When dealing with a large network of utilities for managing big datasets, it is best to employ the services of Hadoop performance monitoring tools like Applications Manager. It provides complete visibility into your Hadoop framework by offering performance monitoring, capacity planning, forecast trends, alerts, threshold breach notifications, and much more functionalities.
How to monitor Hadoop jobs?
+
Monitoring your Hadoop system's performance involves a few simple steps:
- Download Applications Manager through which you can track the performance of Apache Hadoop.
- Complete the prerequisite steps that are required to start tracking important metrics of your Hadoop system.
- Access the Applications Manager software and select 'New Monitor' under the Monitors section.
- Select 'Hadoop' to start configuring you own Hadoop monitor.
- Once configured, you can create a monitor to start tracking the performance of your Hadoop components through Applications Manager where you can configure alarms, thresholds, and collect reports.
For detailed steps on how to set up your Hadoop monitor using REST API mode or JMX mode, visit our help page.
What are the key Hadoop monitoring metrics tracked by Applications Manager?
+
Applications Manager provides you with real-time insights about the following Hadoop performance indicators:
- Block details: Available blocks, missing blocks, corrupt blocks, replication and deletion details.
- HDFS metrics: Heap and Non-heap memory utilization, NameNode and DataNode performance statistics.
- MapReduce statistics: TaskTracker health, Map Slot performance, Queue information.
- YARN monitoring: NodeManager health and performance statistics, disk space utilization.
- Jobs and Applications: Active, failed and killed application statistics, Job performance, completion rate, failed/killed jobs and efficiency.